Este guia mostra, passo a passo, como configurar, registrar marcações, fechar períodos, gerar o espelho e administrar justificativas/contestações. As telas abaixo são as mesmas do módulo.
Link do Módulo: https://cp.diletec.com.br/produto/diletec-controle-de-ponto-para-perfex-crm
Escopo: o módulo atua como PTRP (tratamento) — gera Espelho de Ponto com hash/QR e ciência eletrônica, organiza ajustes/contestações e cria ZIP mensal para retenção.
Não substitui REP: AFD/Comprovante continuam sendo emitidos pelo equipamento/sistema do fornecedor do REP.
1) Configuração inicial (RH/Admin)
1.1 Acesse Configurações

Definições principais:
- Dia de início do período: ex.: “21” fecha do dia 21 ao dia 20 do mês seguinte.
- Prazos: dias permitidos para edições (ajustes) e dias até permitir o fechamento.
- Carga diária esperada: usada como referência no espelho (ex.: 08:00).
- Exigir foto (opcional): obriga selfie/evidência nas marcações.
- Automação & conformidade:
- Fechamento automático (cron): o sistema congela períodos elegíveis e gera documentos.
- Retenção (anos): define o prazo mínimo de guarda do espelho/ZIP.
- Limpeza automática (opcional): remove evidências/documentos após o prazo.
- Janela noturna: para cálculo de adicional noturno.
- Cumprimento por exceção (opcional): fluxo de aprovações sem eventos (“ponto por exceção”).
- Fechamento automático (cron): o sistema congela períodos elegíveis e gera documentos.
2) Registrar marcações (Colaborador)
2.1 Tela de marcação

O que você vê:
- Status da jornada (Em jornada / Fora da jornada), Última marcação e Período ativo.
- Cronômetro “Tempo em trabalho” se houver Entrada aberta.
- Prazos: até quando pode ajustar e quando o período permite fechamento.
- Localização e foto de comprovação (se exigidos).
Ações disponíveis:
- Registrar entrada → inicia jornada.
- Registrar saída → encerra jornada (se havia uma entrada aberta).
- Iniciar/Encerrar intervalo → almoço/pausa.
- Registrar justificativa → atestados/ocorrências.
Regras do sistema: não permite dupla entrada; não aceita saída sem entrada aberta; intervalos precisam ser abertos/fechados no par.
3) Folha manual (contingência)

Use quando o sistema estiver indisponível (ex.: queda de internet).
- Clique em Baixar folha.
- Imprima e preencha Entrada/Almoço/Hora extra.
- Colha assinatura do trabalhador e do responsável.
- Entregue ao DP/RH. (Opcional) digitalize e anexe como justificativa.
4) Lista de marcações (RH/Gestor)

- Filtros por colaborador, tipo, status e origem.
- Visualize ocorreu em, registrado em, observações e origem (portal, import, etc.).
- Útil para auditoria diária e conferência de inconsistências.
5) Relatórios & Espelho (RH/Gestor)

- Resumo por período: distribuição por tipo e origem.
- Exportar CSV e Espelho detalhado.
Espelho de Ponto (PDF):
- Exibe empresa/colaborador, período, registros ordenados e totais.
- Hash SHA-256 no rodapé e QR para verificação pública.
- Fluxo de ciência eletrônica do trabalhador (data/IP/UA).
6) Revisar período (Colaborador/RH)

- Adicionar marcação manual (dentro do prazo e com trilha).
- Ver Documentos do período (espelho/ciência/AEJ quando ativo).
- Fechar período (aparece quando atinge a data de fechamento configurada).
- Ao fechar, o sistema congela a versão, grava hash e impede reprocessamento indevido.
- Ao fechar, o sistema congela a versão, grava hash e impede reprocessamento indevido.
7) Justificativas (RH)

- Colaborador envia justificativa (ex.: atestado).
- RH aprova/reprova e registra observação.
- Decisões influenciam o saldo e aparecem no histórico.
8) Contestações & ajustes (RH)

- Após o espelho ser liberado, colaborador pode contestar.
- RH/gestor analisa e decide; quando aprovado, vira ajuste e o sistema cria nova versão do espelho (o histórico permanece).
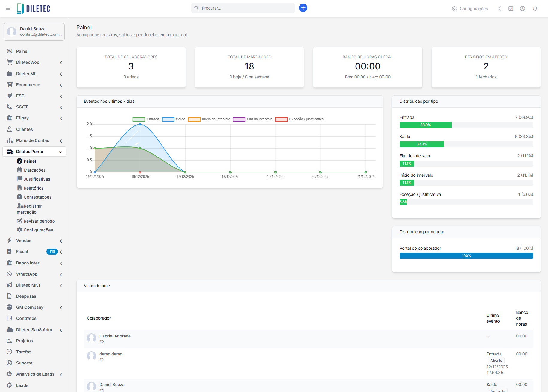
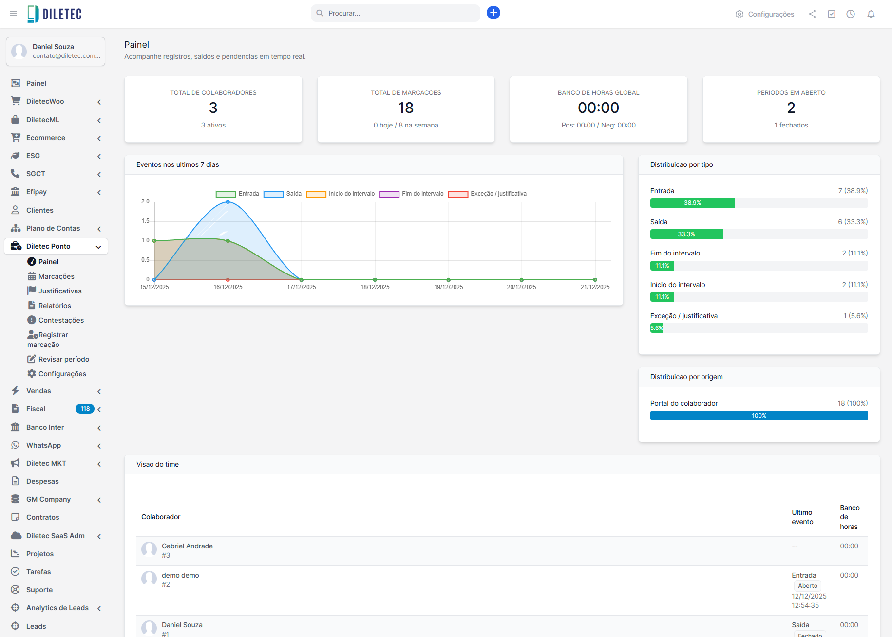
9) Painel (visão gerencial)

- KPIs: colaboradores ativos, total de marcações, banco de horas global, períodos abertos.
- Gráficos: eventos por tipo nos últimos dias, distribuição por origem.
- Visão do time: último evento e saldo.
10) Fechamento e retenção (cron)
O que acontece ao fechar (manual ou automático):
- Consolida o período e congela a versão (imutável).
- Gera Espelho de Ponto (PDF) com hash/QR.
- Se habilitado o modo PTRP-light, exporta AEJ TXT.
- Monta ZIP mensal com espelhos, ciências (e AEJ, se ativo) + manifest.json com hashes.
Boas práticas: manter CRON ativo, revisar períodos abertos e conferir o pacote mensal em uploads/diletecponto/archives/.
11) Verificação pública (QR do espelho)
- Endpoint público, sem PII, mostra:
- Período, colaborador (mascarado), hash do PDF e status de ciência.
- Período, colaborador (mascarado), hash do PDF e status de ciência.
- Serve para validar a autenticidade do documento impresso/compartilhado.
12) Papéis e permissões
- Colaborador: marcações, revisão do próprio período, dar ciência, abrir justificativa/contestação, baixar seu espelho.
- Gestor: visão do time, análise de justificativas, relatórios.
- RH/Admin: configurações, fechamento, ajustes, relatórios globais, retenção e downloads.
13) Perguntas rápidas (FAQ)
O módulo envia arquivos para o governo?
Não. Os documentos ficam guardados para apresentação em eventual fiscalização.
Precisamos de REP?
Se a empresa usa REP, deve continuar retirando AFD/Comprovante no sistema do fornecedor. O módulo centraliza e trata as marcações no Perfex.
O espelho precisa de assinatura digital?
Não obrigatoriamente. O módulo utiliza hash/QR e ciência eletrônica.
Esqueci de marcar. E agora?
Use Revisar período para inserir marcação manual (auditada) dentro do prazo.
14) Checklist de operação
- Período, prazos e carga diária configurados.
- Cronômetro e bloqueios de dupla marcação funcionando no portal.
- Espelho com hash/QR e ciência do colaborador.
- Fechamento e ZIP mensal verificados.
- Justificativas/contestações com histórico e versionamento do espelho.